Sevco Sets New Industry Standard for Vulnerability Risk Prioritization With Next Generation Platform to Protect Infrastructure, Identity, Cloud and Devices
Sevco Sets New Industry Standard for Vulnerability Risk Prioritization With Next Generation Platform to Protect Infrastructure, Identity, Cloud and Devices
New Exposure Management Module Enables CISOs to Effortlessly Mature Security Operations
AUSTIN, Texas--(BUSINESS WIRE)--Sevco Security, provider of the industry’s first asset intelligence platform, today unveiled the next generation of the Sevco platform with new innovations that build on the company’s commitment to protect the entire modern enterprise attack surface. With asset intelligence as the foundation, the Sevco platform’s new capabilities proactively prioritize, automate, and validate the remediation of exposures, including software and environmental vulnerabilities like missing security tools and IT hygiene issues. By surfacing and tracking remediation of vulnerabilities beyond just CVEs, the Sevco platform enables CISOs to better understand all cyber risks in their environment, drive accountability across stakeholders, and make more informed business decisions.
CISOs are accountable for the security of every asset on the enterprise network, but do not have the authority or responsibility for solutions that provide an accurate inventory of those assets. Sevco Security’s comprehensive asset inventory combined with its new exposure management capabilities deliver the essential insights required to understand, prioritize, and remediate the full range of vulnerabilities across an organization's entire environment.
“It’s time to move the needle and go beyond the level of detail CAASM can provide,” said J.J. Guy, CEO and co-founder of Sevco Security. “Vulnerability management requires a comprehensive asset inventory that existing providers have failed to deliver. As the industry’s first asset intelligence provider with the most accurate inventory, Sevco provides visibility across the vulnerability lifecycle. This is the next step in our mission to enable CISOs to mature security operations effortlessly.”
According to Gartner®, “Every organization owns some kind of vulnerability management program, ranging from ad hoc, emergency patches to more comprehensive asset and vulnerability inventory. Traditional approaches are no longer keeping up with quickly evolving business needs and expanding attack surfaces. Exposure extends beyond vulnerabilities.”*
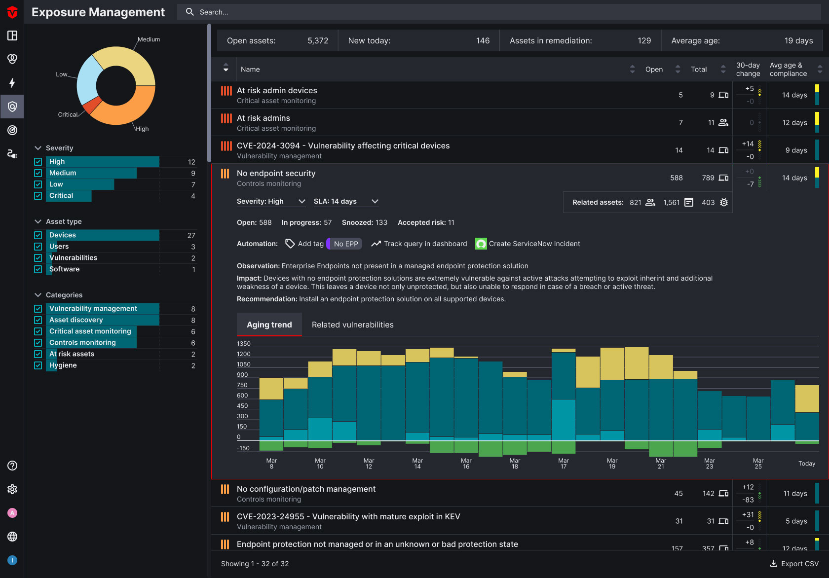
Sevco’s new exposure management capabilities centralize known and surface previously unknown vulnerabilities in one place, prioritize the most critical issues across the environment, automate the remediation to fix priority issues, and validate that remediation efforts are actually completed. A new remediation analytics dashboard enables security leaders to view detailed real-time tracking of issues by date – timestamps when issues surface, when action is taken, and when remediation is actually complete. CISOs gain quantifiable insights to manage remediation programs, highlighting where efforts are working and where they aren't.
“Sevco Security’s ability to report believable metrics across the entire vulnerability lifecycle is powerful and utterly unique,” said Kevin Morrison, CISO, Driven Brands. “A closed ticket doesn't mean a vulnerability was actually fixed. Sevco surfaces those challenges, allowing teams to collaborate across departments to continuously improve our security posture and mature operations.”
A Trusted Asset Inventory is Required for Effective Vulnerability Prioritization
Sevco's industry-leading asset intelligence platform provides the foundation to power a comprehensive exposure management program by surfacing missing tools as a critical vulnerability. Sevco research shows 20% or more of enterprise devices are missing critical tools, illustrating how the lack of an accurate asset inventory severely handicaps vulnerability management programs. Without the vulnerability assessment and patch management agents present, it is impossible for any vulnerability management program to ever meet its objectives.
Sevco prioritizes multiple classes of vulnerabilities— including CVEs and environmental vulnerabilities, like missing security controls— in the same system to provide a holistic picture. With vulnerability management programs surfacing more exposures than it is possible to fix, Sevco also provides the business context to help CISOs determine which vulnerabilities present the highest enterprise risk. Traditional vulnerability prioritization has focused on technical severity, but risk is a combination of the technical severity and business context. By combining vulnerability prioritization with asset intelligence, Sevco enables CISOs to prioritize issues with nearly unlimited business context descriptions.
Remediation Validation and Analytics Improve Cross Department Collaboration
CISOs are accountable for remediating vulnerabilities with the highest risk, yet siloed teams working in siloed tools hampers security maturity and increases enterprise risk. By combining automated remediation and remediation validation with vulnerability prioritization and asset intelligence, Sevco enables cross-department tracking of remediation state over time. The platform uniquely highlights metrics such as mean time to remediation, breaches of remediation SLAs, and patch efficacy, enabling security and IT teams to see what’s working and what’s not working in their remediation programs and break down cross-department silos.
Sevco Security will demonstrate its groundbreaking innovation, Exposure Management, at RSA Conference, May 6-9, 2024 in San Francisco, California. To schedule a demo at the event, click here.
* Gartner, Implement a Continuous Threat Exposure Management (CTEM) Program, by Jeremy D'Noinne, Pete Shoard, Mitchell Schneider, 11 October 2023
GARTNER is a registered trademark and service mark of Gartner, Inc. and/or its affiliates in the U.S. and internationally and is used herein with permission. All rights reserved.
About Sevco Security
Sevco is the asset intelligence company that delivers enterprise-wide visibility and prioritization across all classes of vulnerabilities. Built upon the industry’s most accurate, real-time inventory of an organization’s devices, users, software, and controls, Sevco enables CISOs and security teams to fully understand the risk and business impact of unaddressed vulnerabilities for more informed prioritization. Sevco automates and validates remediation, tracking metrics to close the loop between issue identification and remediation to drive more proactive security. Founded in 2020 and based in Austin, Texas, Sevco is backed by SYN Ventures, .406 Ventures, Accomplice, and Bill Wood Ventures. For more information, visit https://sevcosecurity.com or follow us on LinkedIn and Twitter @SevcoSec.
Contacts
Media Contact:
Maryellen Sartori
fama PR for Sevco
sevco@famapr.com

