FourKites ‘Industry First Order Intelligence Hub breidt realtime zichtbaarheid uit tot de gehele orderlevenscyclus
FourKites ‘Industry First Order Intelligence Hub breidt realtime zichtbaarheid uit tot de gehele orderlevenscyclus
Integratie van transport-, bevoorradings- en magazijnbeheersystemen met details op orderniveau doorbreekt silo’s en creëert nieuwe kansen voor optimalisatie van de supply chain
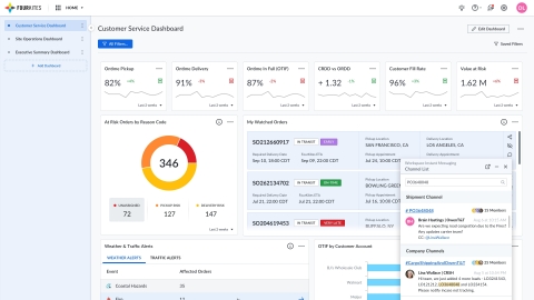
AMSTERDAM--(BUSINESS WIRE)--FourKites®, ‘s werelds toonaangevende platform voor realtime zichtbaarheid van de supply chain, heeft vandaag zijn Order Intelligence Hub geïntroduceerd, een nieuwe enkelvoudige weergave van de volledige levenscyclus van elke bestelling. Door ordergegevens, laadinformatie over verschillende modi, werfzendingen, voorraadzichtbaarheid en andere kritieke systemen van derden te integreren, zoals magazijnbeheersystemen en orderbeheersystemen, hebben verladers en hun supply chain-partners nu een krachtig nieuw hulpmiddel om inefficiënties te elimineren, te beheren uitzonderingen, verlaag de kosten en verhoog de klanttevredenheid bij elke stap van het traject van een bestelling. Met het doel om silo’s tussen systemen te doorbreken, is deze oplossing ontwikkeld in nauwe samenwerking met grote klanten van verpakte consumentengoederen (CPG) en gedreven door inzichten van enkele van de grootste bedrijven in de Consumer Brand Association, die meer dan 1.700 toonaangevende CPG-merken verdedigt.
Deze bekendmaking is officieel geldend in de originele brontaal. Vertalingen zijn slechts als leeshulp bedoeld en moeten worden vergeleken met de tekst in de brontaal, die als enige rechtsgeldig is.
Contacts
Scott Johnston
European PR Director FourKites
+31 62 147 84424
scott.johnston@fourkites.com

