L’ineguagliato centro di raccolta e analisi delle informazioni sugli ordini di FourKites estende la visibilità in tempo reale all’intero ciclo di vita dell’ordine
L’ineguagliato centro di raccolta e analisi delle informazioni sugli ordini di FourKites estende la visibilità in tempo reale all’intero ciclo di vita dell’ordine
I sistemi di integrazione dei trasporti, approvvigionamento e gestione dei magazzini con dettagli a livello degli ordini abbattono le compartimentazioni creando nuove opportunità di ottimizzazione per le catene di fornitura
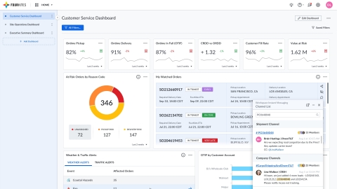
AMSTERDAM--(BUSINESS WIRE)--FourKites®, la maggiore piattaforma al mondo per la visibilità delle catene di fornitura in tempo reale, ha inaugurato oggi il proprio centro di raccolta e analisi delle informazioni sugli ordini (Order Intelligence Hub), un nuovo pannello di gestione singolo per l’intero ciclo di vita degli ordini. Integrando dati degli ordini, informazioni sui carichi intermodali, centri di stoccaggio, visibilità delle scorte e altri sistemi cruciali di terzi, come i sistemi di gestione dei magazzini e degli ordini, gli spedizionieri e i propri partner della catena di fornitura avranno ora a disposizione un nuovo potente strumento per eliminare inefficienze, gestire le eccezioni, ridurre le spese e incrementare la soddisfazione dei clienti in ogni fase del processo d’ordine.
Il testo originale del presente annuncio, redatto nella lingua di partenza, è la versione ufficiale che fa fede. Le traduzioni sono offerte unicamente per comodità del lettore e devono rinviare al testo in lingua originale, che è l'unico giuridicamente valido.
Contacts
Scott Johnston
Responsabile Relazioni pubbliche europee per FourKites
+31 62 147 84424
scott.johnston@fourkites.com

